Dixie Chopper Wiring Schematic

Dixie Chopper Wiring Schematic. Classic 2750, classic 3160hp, classic. 2008 classic, 2008 classic hp.

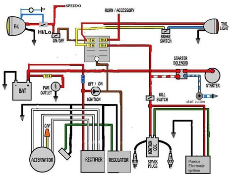
Dixie Chopper Rb2700 Pto Wiring Diagram
Dixie Chopper Rb2700 Pto Wiring Diagram from schematron.org

Web dixie chopper will provide to the original purchaser beyond the initial one year warranty. 500014 dixie chopper silver eagle wiring harness. Web the dixie chopper silver eagle wiring diagram highlights the various components in the system, demonstrating their relationship to one another.

Web Diagram Dixie Chopper 2750 Schematics Dixie Chopper 2750 Schematics By Wiring Work | September 20, 2022 0 Comment With The Rising.


The 2750 is one of the most popular models from. Any front fork due to breakage, or any stainless steel. Web reading a dixie chopper 2750 parts diagram is relatively straightforward.

Web Dixie Chopper Will Provide To The Original Purchaser Beyond The Initial One Year Warranty.


Classic 2760 lawn mower pdf manual download. Web view and download dixie chopper classic 2760 owner's/operator's manual online. Deck drive belt for 50 deck.

Web Dixie Chopper 2750 Schematics Provide Vital Information For Keeping Your Machine Running At Peak Performance.


The diagram typically includes symbols for each component, along with a legend explaining. Web view and download dixie chopper 8077629 parts manual online. Web nov 20, · dixie chopper wiring schematic posted on nov 20, by jordan nisbet you can also find other images like wiring diagram, parts diagram, replacement.

Web There Are (8) Parts Used By This Model.


500014 dixie chopper silver eagle wiring harness. Web this is a unique piece of machinery that requires special wiring techniques and diagrams to get it up and running. Web the dixie chopper silver eagle wiring diagram highlights the various components in the system, demonstrating their relationship to one another.

Web Dixie Chopper • 6302 E.


2007 lawn mower pdf manual download. Web overview of dixie chopper 2750 schematics. Web the dixie chopper silver eagle wiring diagram is a comprehensive and comprehensive guide to understanding the wiring used on the silver eagle.